当团队涌入AI问答入口抢占流量时,90%的人却在用过时的方法白费力气。GEO(Generative Engine Optimization)不是SEO的延伸,它是一场规则全新的游戏。
本指南直击实战,总结了5个最致命的GEO优化误区,并告诉你如何利用AIDSO爱搜这样的专业工具,用数据驱动决策,抓住AI时代的增长红利
误区1:用SEO思维套GEO!关键词堆砌=自毁流量
❌典型表现:团队在内容中大量堆砌关键词,错误地认为这能提升在AI问答中的推荐率。
⚠ 踩雷危害:大语言模型(LLM)并非基于关键词密度推荐,而是语义理解和信源权威性。堆砌关键词只会因内容质量低下被AI判定为垃圾信息,永不引用。

✅ 破局实操:用AIDSO“快速搜索”洞察AI思考路径停止猜测,直接看AI的决策逻辑。
- 即时验证: 在AIDSO爱搜的快速搜索中输入核心业务问题。
- 横向对比: 一键获取超10个主流大模型的回答,横向对比结果。
- 深挖“思考过程”: 查看AI的推荐逻辑,发现其决策基于功能、评价等综合因素,而非关键词。
- 追踪“引用来源”: 找到AI眼中的“高权重信源”,让你的内容策略有明确目标。

通过快速搜索,几分钟即可精准定位AI偏好,让优化弹无虚发。
误区2:AI生成内容直接发!同质化+幻觉双重翻车
❌典型表现:团队用AI工具批量生成内容后,不经审核就全网发布,追求“覆盖率”。
⚠ 踩雷危害:内容同质化导致品牌被淹没;AI的“幻觉”(错误信息)则可能引发公关灾难,严重损害品牌信誉

✅破局实操:用AIDSO“品牌诊断”和“品牌监测”把控内容质量 发布内容前后,你都需要一个客观的“质检员”。
- 发布前“体检”: 使用AIDSO爱搜的品牌诊断功能,通过“情感倾向”分析,提前评估内容策略是否会引发负面或中性描述。
- 发布后“监控”: 开启品牌监测,关注“品牌感情分析”趋势图。一旦发现负面提及率飙升,可立即追溯“AI对话记录”找到问题根源,及时应对。

内容不是越多越好,而是越“对”越好。用数据工具监控AI对你品牌的情感反馈,是防止内容翻车的唯一保险丝
误区3:多平台盲目铺量!忽视算法差异等于白干
❌典型表现:将一份内容不加区分地发布到所有AI平台,期望在所有入口都获得好排名。
⚠ 踩雷危害:巨大的资源浪费。不同模型的训练数据、信源偏好天差地别。不区分平台的打法,就像用一把钥匙开所有的锁,事倍功半。

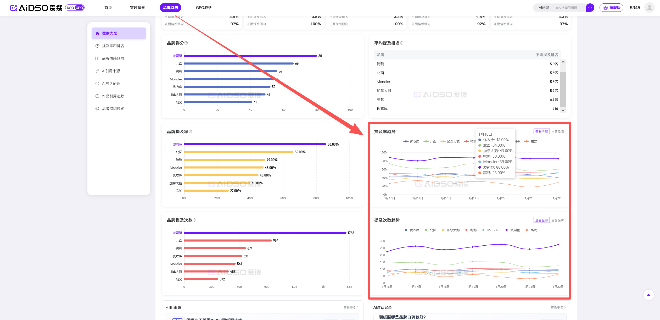
✅ 破局实操:用AIDSO“品牌监测”的数据大盘筛选平台 把你的精力聚焦在最有效的地方。
- 建立监测项目: 在AIDSO爱搜中为你的品牌建立品牌监测。
- 平台维度筛选: 在“数据大盘”中,筛选查看品牌在Kimi、文心一言等不同AI平台上的表现。
- 对比核心指标: 清晰看到品牌在哪个平台的“提及率”最高、“品牌得分”领先。
- 制定差异化策略: 根据数据发现“优势平台”,将资源向其倾斜,实现饱和攻击。

不要再盲目铺量,用数据找到你的“优势平台”,进行饱和攻击
误区4:只盯流量不重转化!提及再多也是空谈
❌典型表现:团队只关注“提及率”等虚荣指标,而忽略了销售线索和收入的实际增长。
⚠ 踩雷危害提及只是第一步。如果AI引用了过时链接或负面评测,这种“提及”反而是在为对手做嫁衣,劝退潜在客户。

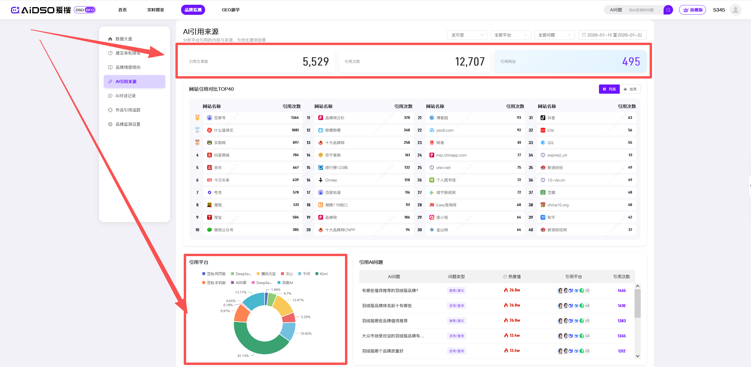
✅ 破局实操:用AIDSO打通“提及-引用-转化”全链路 你需要同时监控“提没提你”和“引向哪里”。
- 关联分析: 在AIDSO爱搜的品牌监测中,结合分析“提及率排名”和“引用来源分布”。
- 检查引用质量: 确保提及率上升时,来自官网核心转化页(如定价页、试用页)的引用比例也同步上升。
- 优化信源: 若AI总引用非转化页面,立即优化核心转化页的内容,使其成为AI更偏好的信源

误区5:一次性优化!静态内容迟早被AI淘汰
❌典型表现:将GEO视为一次性项目,在看到初步效果后便停止优化,转投其他工作。
⚠ 踩雷危害:GEO环境瞬息万变,大模型、竞争对手、用户提问方式都在迭代。一次性优化等于刻舟求剑,你的品牌资产会被AI迅速“遗忘”。

✅ 破局实操:用AIDSO的持续监测实现动态迭代GEO是一个持续运营的系统,而非一次性项目。
- 常态化监控: 将AIDSO爱搜的品牌监测仪表盘作为日常起点,每日查看“数据大盘”趋势。

- 警报驱动行动: 一旦发现“品牌得分”或“提及率”下滑,立刻下钻分析。
- 定位问题根源: 查看“AI对话记录”,找到导致排名下降的具体用户问题或新出现的竞品词

- 敏捷迭代: 基于真实的对话记录,快速更新内容,填补信息空白,夺回排名。
在AI时代,没有一劳永逸的优化。只有持续监测、发现问题、快速迭代的闭环,才能让品牌保持在AI推荐的第一梯队。
告别盲人摸象,拥抱数据驱动
GEO的战场瞬息万变,靠感觉和经验的时代已经结束。犯以上任何一个错误,都是在为竞争对手做嫁衣。
唯一的出路是建立数据驱动的GEO监测优化体系。从洞察AI思考路径,到监控内容情感、追踪转化链路,再到持续动态迭代——这一切都需要像AIDSO爱搜这样强大的工具来支撑。
停止猜测,开始监测。立即行动,在AI这场新的流量革命中抢占先机。




