当你的品牌在 AI 搜索中“消失”了

上周,某家居品牌的市场总监王总发现了一个怪现象:
在百度搜索“北京智能家居品牌”,自家公司稳居前 3 名。但当他打开豆包、元宝、DeepSeek 等 AI 搜索工具,输入同样的问题,AI 推荐的 5 个品牌里,竟然没有自己。
这不是个例。根据最新数据,AI 搜索用户已突破 10 亿,2026 年 AI 搜索流量预计将超过传统搜索引擎。 如果不做 AI 搜索排名优化,品牌将彻底失去这个新流量入口。
问题来了:为什么你的品牌在 AI 搜索中“隐身”了?
答案藏在 5 个关键细节里。
AI 搜索排名优化前必做的 5 项自检
自检 1:信息结构化程度——AI 能否快速理解你?

核心问题: AI 能否从公开信息中迅速搞清楚“你是谁、做什么、服务谁”?
3 个关键检查点:
改进方向: 将官网大段文字拆解为“问题-答案”式内容,每个产品标注清晰的适用对象和场景。(想知道现在的信息结构化程度如何?可以用AIDSO爱搜等专业工具做个快速诊断)
自检 2:多平台信息一致性——你的“身份证”有多少版本?

核心问题: 不同平台的品牌信息是否矛盾?
3 个致命冲突:
AI 如何判定:
当 AI 从多个来源抓取信息时,发现数据冲突会降低可信度评分,直接影响推荐权重。
根据 GEO 优化实践数据,信息一致性差的品牌,在豆包、元宝等平台的提及率平均低 42%。
改进方向:
自检 3:权威引用来源质量——AI 凭什么相信你?

核心问题: 你的品牌被哪些网站提及?是否有权威背书?
改进方向:
不知道AI到底从哪些网站引用了你的信息?引用质量如何?下文有专业工具帮你一键诊断来源分布
自检 4:场景化问答覆盖度——你回答了用户真正关心的问题吗?

核心问题: 用户不会搜“XX 品牌”,而是问“适合 XX 场景的 XX 解决方案”。你的内容是否覆盖这些真实提问?
检查点:
自检 5:信息更新时效性——你的品牌信息还“活着”吗?

核心问题: 你的品牌信息是否过时?
3 个致命信号:
改进方向:
手动追踪更新效果太麻烦?后面会介绍如何建立自动化的持续监测机制
如何快速诊断品牌 AI 表现?专业工具来帮忙
完成 5 项自检后,你可能发现了一些问题。但手工检查费时费力,且无法覆盖所有 AI 平台。
这时候,可以借助像 AIDSO 爱搜 这样的 GEO 数据监测平台快速体检。

AIDSO 爱搜深度搜索:一键诊断品牌在 6 大 AI 平台的表现
操作流程:

输出关键数据:

持续监测是 AI 搜索排名优化的核心
一次诊断不够,需要持续追踪。
AI 搜索排名优化不是一次性工作,而是需要持续监测效果、观察优化动作是否真正改善了 AI 表现。
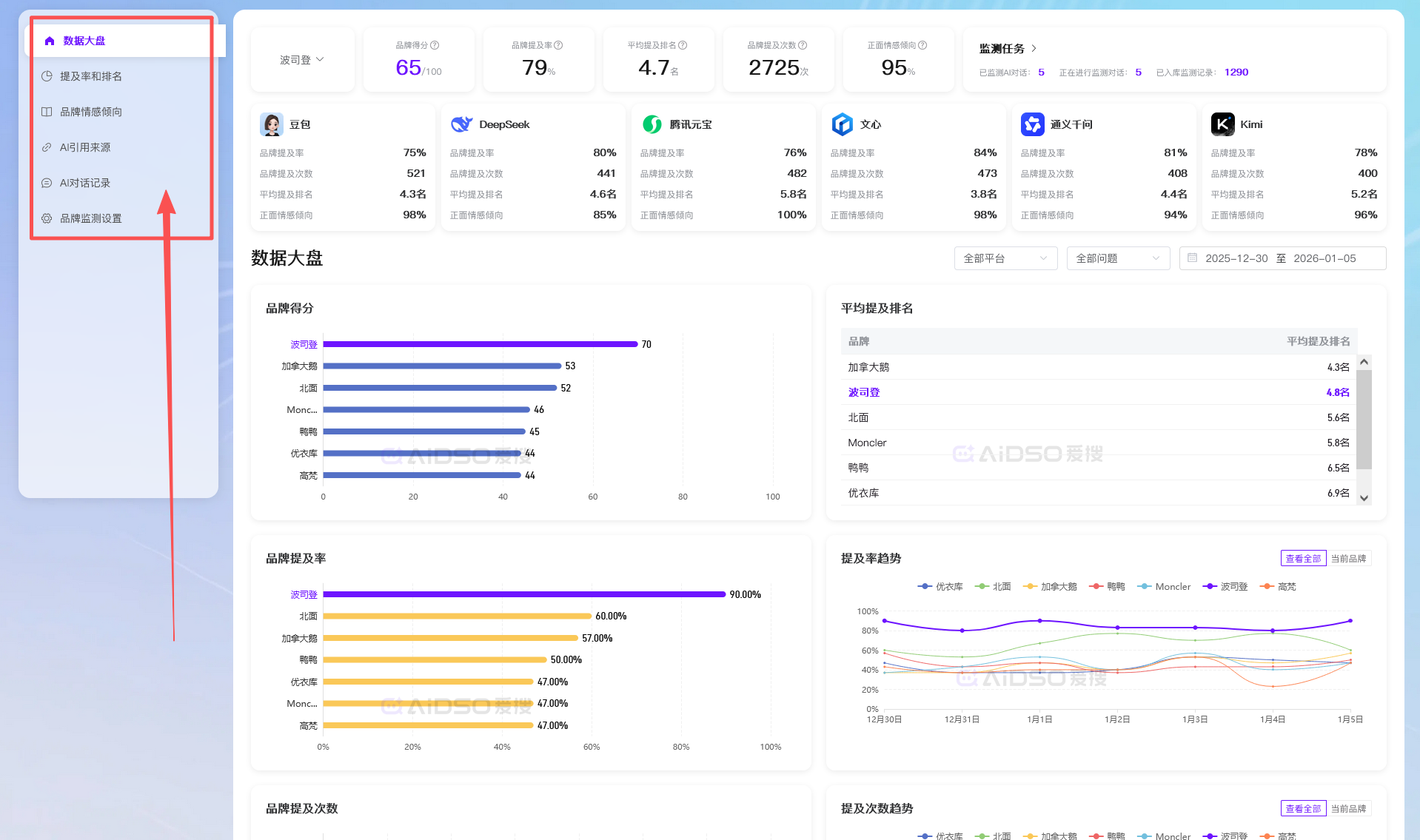
AIDSO 爱搜品牌监测:追踪优化效果的数据变化
AIDSO 爱搜的核心功能:

数据驱动的优化循环:
诊断(发现问题) → 改进(针对性优化) → 监测(验证效果) → 迭代(持续完善)
行动清单:立即开始 AI 搜索排名优化的 3 步
第 1 步(10 分钟):
用上述 5 项自检标准快速评估当前问题,找出最薄弱的 2-3 个环节。
第 2 步(30 分钟):
使用 AIDSO 爱搜 GEO 工具做全面诊断,建立数据基线。重点看:

第 3 步(持续执行):
根据诊断结果,优先改进最薄弱环节:

同时在 AIDSO 爱搜 中设置定期监测,每月查看数据变化。
记住:在 AI 搜索时代,看不见就等于不存在。




